比分即时比分足球即时比分捷报网|中国体育竞彩网首页|体育比分|北单足球比分,即时比分,英冠积分表,球探比分手机旧版本,jingcaiwang

0391-8760599
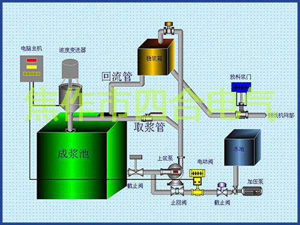
紙漿濃度控制儀

  • 一鍵撥號
  • message
    短信咨詢
  • map
    查看地圖
  • ewm
    二維碼